The Operations Center is Proxus’s real-time operational intelligence canvas. It acts as the central hub for monitoring system health, evaluating data pipeline performance, and instantly diagnosing connectivity issues across your entire unified namespace.

Unlike standard static dashboards, the Operations Center is dynamic and context-aware. It continuously evaluates platform metrics and raises recommended actions to mitigate operational risks before they become critical failures.
Signal Insights
At the top of the canvas, the Signal Row provides an immediate, high-level summary of system stability. These are not just numbers; they are interactive modules. Clicking on any signal card opens a detailed Insight Modal that explains the score, lists contributing risk factors, and provides actionable recommendations.
System Risk
An aggregate score (0-100) evaluating platform stability based on error logs, connectivity, and data freshness.
Data Freshness
Monitors the latency of the most recent tag updates arriving at the central hub.
Connectivity
The percentage of configured edge gateways and devices that are currently online and responding.
Action Queue
A count of automated, AI-recommended interventions required to restore full system health.
Event Lag
Tracks the latency floor of incoming packets to ensure edge-to-hub delivery times remain optimal.
Log Pulse (60s)
Evaluates the volume and severity of platform logs generated within the trailing minute.
System Risk Insight
When system risk drops to a problematic level, this insight pinpoints exactly which gateways or components are failing, providing direct mitigation paths.

Data Freshness Insight
Displays real-time pipeline bottlenecks if edge data takes too long to reach the core.

Connectivity Insight
A direct audit of which physical nodes (Gateways and Devices) are currently dropping heartbeats.

Action Queue Insight
Organizes necessary interventions by priority. Instead of raw logs, the queue tells operators exactly what to click to fix a problem.

Event Lag Insight
Measures deep platform network performance, highlighting issues where data transmission rates are unstable.

Log Pulse Insight
A categorized 60-second summary of all platform chatter, immediately separating critical faults from routine warnings.

Key Performance Indicators (KPIs)
Below the signal row, the KPI cards offer a numerical breakdown of active platform components:
- Total Devices: Shows the ratio of verified online devices versus configured devices.
- Edge Gateways: Tracks the real-time connection status of distributed gateways.
- Active Rules & Functions: Confirms the operational status of the automation logic and custom edge computing scripts.
- Outbound Channels: Displays the number of active integration pipelines pushing data to external systems.
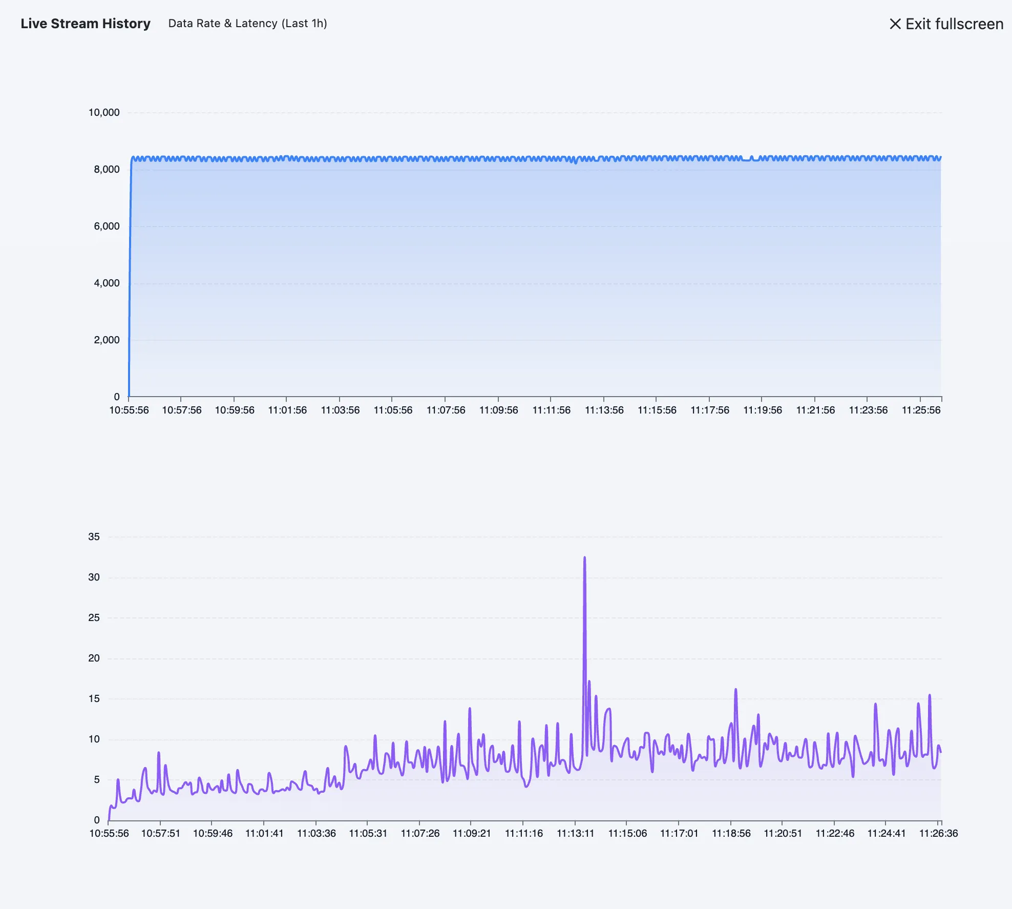
Live Stream Monitoring
The Live Stream card tracks the immediate throughput of the platform, displaying real-time data rate (messages per second) and average pipeline latency (in milliseconds). Clicking this card opens a full-screen historical chart of the last hour’s performance.

Recommended Actions & Incident Timeline
The Operations Center proactively suggests mitigations via the Recommended Actions panel. Instead of hunting through logs to find why a device stopped sending data, the platform analyzes the state and provides one-click diagnostic actions.
- Recover Gateway: Probes disconnected gateways with a dedicated ping sequence.
- Reconnect Devices: Audits the transport pipeline for inactive device streams.
- Inspect Pipeline Delay: Identifies tags that have become stale within the processing queue.
The Incident Timeline continuously scrolls alongside, providing a chronological log of recent system events, state changes, and value updates.
Data Flow Topology
Understanding how data moves from edge to cloud is critical. The Data Flow section visualizes the active pipeline using an interactive Sankey diagram/tree.
It maps the exact route data takes from Gateways → Devices → Outbound Targets (such as System Databases, MQTT brokers, or Cloud Analytics). You can expand this view to full-screen to analyze complex, multi-site deployments.

Gateway Health & Tag Activity
To provide deep edge visibility without leaving the management console, the bottom sections detail hardware performance and live telemetry:
Gateway Health
Displays the last 20 samples of CPU and RAM utilization for every connected gateway. It also calculates a weighted "Load" percentage and tracks the frequency of metric updates (samples per minute) to ensure edge hardware is not overwhelmed.
Recent Tag Activity
A constantly updating ledger of the latest telemetry received across the entire unified namespace. This table is prioritized by Data Quality (e.g., highlighting tags with "Bad" or "Uncertain" quality first) so operators can instantly spot sensor failures or protocol mapping errors.